Zum Inhalt springen
Steve777

Nach 7 J. Arero Anlagestrategie ändern u. selbst machen?

Empfohlene Beiträge

Gast231208
· bearbeitet von pillendreher
vor einer Stunde von Steve777:

Zugeben muss ich, dass mich aber immer wieder erstaunt, dass anscheinend mit einer ausgefeilten 100% Aktien-Kombination ein ähnlicher Drawdown zu erreichen ist, wie mit einer "Multi-Asset-Kombi" a'la Arero.

...

Das ist nun keine Ausnahme, sondern mittlerweile sehr oft der Fall gewesen historisch.

Und d.h. für deine Anlagestrategie konkret? ;)

Diesen Beitrag teilen


Link zum Beitrag
Steve777

Hast mich wieder erwischt, Pille.

Ich kanns nicht ganz sein lassen, "zur Konkurrenz zu schielen".

Diesen Beitrag teilen


Link zum Beitrag
dimido

Damit Du beim rüberschielen die Zahlen auch richtig sehen kannst, habe ich es mal in PortfolioPerformance zusammengeklickt ;)

 

Am 05.09.2014 (Auflagedatum des Xtracker-Fonds) jeweils 100k in den ARERO und in den Xtrackers MSCI World Minimum Volatility gesteckt, ergibt folgende Kennzahlen gemäß Screenshot.
Xtracker hat etwa 1/4 geringerer max. Drawdown und etwa 1/3 geringere max DD-Dauer (satte 237 Tage kürzer als der ARERO!).
Dafür hat er etwa 1/4 höhere Volatilität für die es aber auch in den 4,5 Jahren mehr als die 3,5-fache Performance gab.

 

ARERO-MSCI-Min-Vol.png

Diesen Beitrag teilen


Link zum Beitrag
Steve777

@dimido

Echt herzlichen Dank für die Berechnung!:thumbsup::prost:

 

Ein Problem haben wir:

Der Xtrackers bildet den Min. Vola Index erst ab ca. 2017 korrekt ab (vorher folgte er einem anderen Benchmark).

 

Kannst du statt dem Xtrackers den Ishares hier nehmen zum Vergleich:

https://www.fondsweb.com/de/IE00B8FHGS14

Dann passt es noch besser.

 

Wäre supernett!

Danke.

Diesen Beitrag teilen


Link zum Beitrag
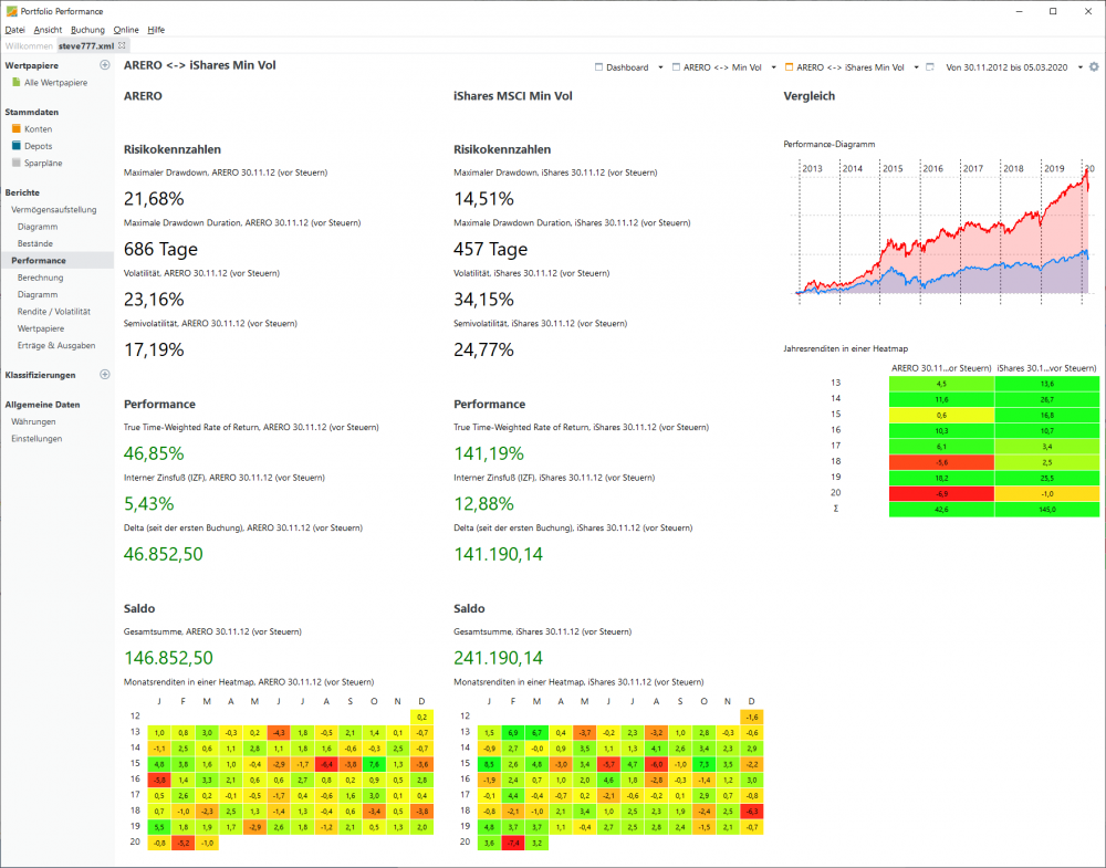
dimido

Da der iShares am 30.11.2012 aufgelegt wurde, habe ich die Vergleichsdepots diesmal auch bereits zum 30.11.2012 mit je 100k Startkapital bestückt.
Also rund 2 Jahre längerer Betrachtungszeitraum.

 

Eine wichtige Zusatzinfo: da ich hier beim Kurs-Load (ariva) immer die KAG-Kurse nehme, muss man beachten, daß für den ARERO bereits ein KAG-Preis für den 06.03. vorliegt, aber für den iShares der letze KAG-Preis noch vom 05.03. ist. Daher habe ich den Zeitbereich von 30.11.2012 nur bis 05.03.2020 gewählt (und nicht bis zum aktuellen Tag, da sonst nur beim ARERO der Freitags-Absacker drin wäre und beim iShares nicht, und der ARERO hat jedes Prozentpünktchen nötig :-* ).

 

Solltest Du übrigens auch bei Deinem letzen Quintett-Report beachten.
Bei Deinem Report vom 05.02. sind alle Preise KAG-Preise vom 04.02., so ist es sauber vergleichbar.
Bei Deinem letzen Report vom 06.03. abends sind 4 von Tradegate aus den Abend-Stunden von Freitag und der Siemens (da er nicht an der Börse handelbar ist, sondern nur von der KAG) hat noch den Preis vom 05.03., also ohne den Freitags-Absacker.

 

ARERO-iShares-Min-Vol.png

Diesen Beitrag teilen


Link zum Beitrag
Steve777
vor 5 Minuten von dimido:

Solltest Du übrigens auch bei Deinem letzen Quintett-Report beachten.
Bei Deinem Report vom 05.02. sind alle Preise KAG-Preise vom 04.02., so ist es sauber vergleichbar.
Bei Deinem letzen Report vom 06.03. abends sind 4 von Tradegate aus den Abend-Stunden von Freitag und der Siemens (da er nicht an der Börse handelbar ist, sondern nur von der KAG) hat noch den Preis vom 05.03., also ohne den Freitags-Absacker.

Top erkannt u. gut beobachtet. Dabei dachte ich, dass fast keiner meinen Thread so genau verfolgt. Freut mich.

 

Ich danke dir sehr!:thumbsup:

 

Die Jahresrenditen sind schon heftig pro Min. Vol.!

 

Mich wundern die 14,51% Max.DD beim Ishares. Fondsweb gibt viel weniger an.

Woran kann das liegen? 

Diesen Beitrag teilen


Link zum Beitrag
Steve777
vor 20 Minuten von dimido:

Eine wichtige Zusatzinfo: da ich hier beim Kurs-Load (ariva) immer die KAG-Kurse nehme, muss man beachten, daß für den ARERO bereits ein KAG-Preis für den 06.03. vorliegt, aber für den iShares der letze KAG-Preis noch vom 05.03. ist. Daher habe ich den Zeitbereich von 30.11.2012 nur bis 05.03.2020 gewählt (und nicht bis zum aktuellen Tag, da sonst nur beim ARERO der Freitags-Absacker drin wäre und beim iShares nicht, und der ARERO hat jedes Prozentpünktchen nötig :-* ).

Wenn man bei Onvista die Tradegate-Veränderungen vom Freitag anschaut bei beiden Produkten, schaut es so aus:

Der Arero hat am 06.03. 2,23% verloren im Vergleich zum Vortag.

Der Ishares hat nur 1,62% verloren. 

 

Also auch am Freitag "das übliche" Bild. 

Ich weiß, dass das nicht so weitergehen muss in der Zukunft, aber es beeindruckt mich extrem, dass ein reiner Aktien-ETF "besser stand hält" als ein Multi-Asset-Produkt.

Diesen Beitrag teilen


Link zum Beitrag
dimido

Dein "Quintett" hatte ich bereits vorher schon in "Deiner" PortfolioPerformance-Datei drin, auf dem vordersten Default-Dashboard :)
Für den Vanguard habe ich allerdings einen iShares ACWI genommen, da der Vanguard am 15.10.2018 noch nicht in der thesaurierenden Variante da war.

Und auch da hat es der ARERO schwer...

quintett_1.png

quintett_2.png

Diesen Beitrag teilen


Link zum Beitrag
Steve777

Jetzt bin ich echt beeindruckt - top und nochmal danke.

Ist das ein Hobby von dir?

 

Ich wünschte, ich würde mich mit Portfolio Perf. auch so gut und flott auskennen.

Hab das nur mal kurz installiert und dann sofort wieder gelöscht - schien mir irgendwie zu "kompliziert".

Vielleicht geb ich dem Ding aber nochmal ne Chance.

 

Nochmal zurück zu dem hier:

vor 24 Minuten von Steve777:

Mich wundern die 14,51% Max.DD beim Ishares. Fondsweb gibt viel weniger an.

Woran kann das liegen? 

Kannst du sehen, wann diese 14,5% DD waren?

Bei Fondsweb kann ich das nicht finden - da finde ich nur -11,68% vom 10.04.2015 - 18.09.2015

Diesen Beitrag teilen


Link zum Beitrag
Steve777

Die Performance-Daten meines Quintetts unterscheiden sich aber etwas (Onvista zu Portfolio Perf.). Woran kann das liegen?

 

Diesen Beitrag teilen


Link zum Beitrag
dimido
vor 3 Minuten von Steve777:

Kannst du sehen, wann diese 14,5% DD waren?

Bei Fondsweb kann ich das nicht finden - da finde ich nur -11,68% vom 10.04.2015 - 18.09.2015

PortfolioPerformance kann natüüürlich auch das B-)

Man muss nur mit der Maus über die Zahl und Voila.

Geht sowohl beim Zeitraum in dem der maximale Drawdown war als auch für den Zeitraum des längsten andauernden Drawdown

 

drawdown_ishares.png

Diesen Beitrag teilen


Link zum Beitrag
Steve777
· bearbeitet von Steve777

Danke.

Das ist dann schon ungefähr der Zeitraum, den ich auch gefunden habe.

Seltsam ist trotzdem, dass Fondsweb hier andere Daten liefert. Irgendein "Programm" liegt also etwas falsch.

 

EDIT:

Keine Ahnung, was Fondsweb da treibt, aber Just ETF (Chart) bestätigt, dass deine Daten großteils korrekt sind (max. Drawdown knapp 15%).

Diesen Beitrag teilen


Link zum Beitrag
dimido
vor 7 Minuten von Steve777:

Die Performance-Daten meines Quintetts unterscheiden sich aber etwas (Onvista zu Portfolio Perf.). Woran kann das liegen?

Wenn ich den identischen Zeitraum nehme und ARERO alleine und das Quintett incl. ARERO vergleiche passt es doch.

Oder was meinst Du?

pp_quintett_200204.png

onvista_quintett_200204.png

Diesen Beitrag teilen


Link zum Beitrag
Steve777
· bearbeitet von Steve777
vor 9 Minuten von dimido:

Wenn ich den identischen Zeitraum nehme und ARERO alleine und das Quintett incl. ARERO vergleiche passt es doch.

:thumbsup: Perfekt.

Das wollte ich sehen.

Ich sehe schon - Portfolio Performance muss ich nochmal installieren.

Die Kursdaten nimmst du von ariva oder? Die sind zuverlässig dort oder?

Einer hat nämlich mal Kurse von einer Seite genommen, die irgendwie nicht passten (um einen Tag verschoben glaube ich - weiß aber nicht mehr, ob das ariva war).

Diesen Beitrag teilen


Link zum Beitrag
dimido
vor 8 Minuten von Steve777:

Keine Ahnung, was Fondsweb da treibt, aber Just ETF (Chart) bestätigt, dass deine Daten großteils korrekt sind (max. Drawdown knapp 15%).

Es kommt z.B. drauf an, welche Kurse herangezogen werden. Ich habe dediziert die KAG-Kurse genommen, eventuell nimmt fondsweb ja Xetra-Schlusskurse, oder die jeweilige Hauptbörse z.B. Frankfurt. Da kann schnell mal ein kleiner Unterschied reinkommen der dann in einer Seitwärtsbewegung eben das DD schon abschließt oder eben noch ein paar Tage weitergeht.

vor 4 Minuten von Steve777:

Ich sehe schon - Portfolio Performance muss ich nochmal installieren.

Ja, es ist schon so, daß man sich da etwas reinfuchsen muss.

Aber wenn es dann mal steht, und man alles definiert hat, was man braucht, kann man die für einen selbst interessanten Werte schön im Auge behalten.

Bei mir ist es die Regionen-Aufteilung, die Aufteilung der ETFs und natürlich die Aufteilung risk/norisk.

 

Dazu mache ich auch Benchmark-Vergleiche zu anderen Mischfonds.

So wie Du, nur in die andere Richtung :)

Ich habe ein selbst zusammengestelltes Portfolio aus TG / FG-Leitern / (ein bisschen) Gold / und Aktien-ETFs und vergleiche meine Risiko-Kennzahlen und die Performance mit anderen Mischfonds die eine vergleichbare Aktien-Quote haben.

 

 

Diesen Beitrag teilen


Link zum Beitrag
Steve777

Danke jedenfalls für die Inspiration.

Diesen Beitrag teilen


Link zum Beitrag
Steve777
· bearbeitet von Steve777

Die Rohstoff-Komponente vom Arero hat nun endlich mal positiv gewirkt.

Ich bin kein Experte, vermute aber, dass es am Ölpreis-Crash lag. Hier sieht man auch schön, dass der Spotpreis nicht an die Futures gekoppelt ist, sondern die Futures die Erwartungen spiegeln.

 

https://www.comdirect.de/inf/etfs/detail/chart.html?timeSpan=6M&ID_NOTATION=35304589#fromDate=10.09.2019&timeSpan=5D&toDate=10.03.2020&e&

 

Man sieht gut, wie der Kurs rauf ist seit Montag.

Entsprechend konnte der Arero den Crash-Montag verhältnismäßig gut wegstecken.

Diesen Beitrag teilen


Link zum Beitrag
PeterS
Am 6.3.2020 um 08:26 von Steve777:

Wie schonmal erwähnt - besonders bei den Rohstoff(Futures) erwarte ich noch eine Überraschung in der Zukunft (die verlaufen auch oft in Zyklen).

Wie fandest du die Rohstoff Rally im Arero 2020? ;-) 

Diesen Beitrag teilen


Link zum Beitrag
Merol Rolod

@Gene:

Das WPF-Mitglied "Steve777" hat leider den Coronacrash nicht überstanden. Ich würde an deiner Stelle also keine Antwort erwarten.

Diesen Beitrag teilen


Link zum Beitrag
PeterS
vor 2 Stunden von Merol Rolod:

@Gene:

Das WPF-Mitglied "Steve777" hat leider den Coronacrash nicht überstanden. Ich würde an deiner Stelle also keine Antwort erwarten.

R.I.P.!

Diesen Beitrag teilen


Link zum Beitrag
Merol Rolod

Das ist nett von dir.

Diesen Beitrag teilen


Link zum Beitrag
chirlu

Jedenfalls der Name.

Diesen Beitrag teilen


Link zum Beitrag
Richie_Rich

Auch eine andere Investorenlegende wird schmerzlich vermisst. @DST

Diesen Beitrag teilen


Link zum Beitrag
Bassinus
vor 18 Stunden von Gene:

Wie fandest du die Rohstoff Rally im Arero 2020? ;-) 

 

 

 

Diesen Beitrag teilen


Link zum Beitrag

Erstelle ein Benutzerkonto oder melde dich an, um zu kommentieren

Du musst ein Benutzerkonto haben, um einen Kommentar verfassen zu können

Benutzerkonto erstellen

Neues Benutzerkonto für unsere Community erstellen. Es ist einfach!

Neues Benutzerkonto erstellen

Anmelden

Du hast bereits ein Benutzerkonto? Melde dich hier an.

Jetzt anmelden

×
×
  • Neu erstellen...