Zum Inhalt springen
Blackstar86

Hohe Stückzahlen bei Order

Empfohlene Beiträge

Blackstar86

Hallo liebe Mithändler,

 

ich bin erst vor einem Monat diesem Hobby aufgesessen und bin momentan bei Scalable Capital - Gettex unterwegs. Ich versuche seit Wochen ein Problem zu lösen. Nehmen wir an, ich hätte für eine lächerlich unwahrscheinliche Option gekauft. Diese ist also seit Tagen entwerter und es wird nur ein symbolischer Beitrag bei Verkauf angebeoten. Laut Goldman Sachs eigener Webseite ist diese auch handelbar. Ich halte also 50-60 Tausend Stück davon und möchte sie loswerden. Beim Versuch alle Anteile zu verkaufen, vergehen mehrere Minuten. Die Order ist in Bearbeitung, doch es passiert nichts. Keine Teilausführung, nichts. Ich storniere dieses die Order und verkaufe nur 10000 davon. Zwei Sekunden später ists verkauft. Fünf mal die gleiche Geschichte und die Ramschoption ist in 10 Sekunden verkauft. Leider wiederholt sich das Ganze bei allem was ich mache.

 

Manchmal kaufe ich Knockouts für 20000€, passe den richtigen Zeitpunkt an und es passiert nichts. Warum nicht? Der Briefkurs war bei 1,5 € und ich habe 13000 Stück davon gekauft. Teile ich das Ganze in zwei Teile, ist es in Sekunden verkauft. Wie soll ich jemals höhere Geldbeträge investieren können, wenn ich alle Order manuell stückeln muss. Je nach Briefkurs war ich schon bei 30000 Stück, die in Sekunden weg müssen und ich sitze da und splitte die von Hand. Dieses Problem hat mich bereits Tausende Euro in möglichen Gewinnen und ebenso viel in realen Verlusten gekostet. Man beachte, dass der Emittent zu allen Zeitpunkten zum handeln bereit war. es ist also etwas anderes.

 

Ich weiß also nicht, ob es an Scalable liegt oder an Gettex. Gibt es Broker bzw. Börsen, die auch hohe Orderstückzahlen in Sekunden abarbeiten? Mir ist egal, wenn die Teilorder einen Cent mehr oder weniger kostet. Hauptsache schnell weg damit.

 

Danke für alle die eine Lösung kennen.

 

 

Diesen Beitrag teilen


Link zum Beitrag
Cauchykriterium

Was sagt denn Dein Broker dazu? Der müsste es doch ganz exakt wissen, oder?

Diesen Beitrag teilen


Link zum Beitrag
chirlu
vor 28 Minuten von Blackstar86:

ich bin erst vor einem Monat diesem Hobby aufgesessen … Manchmal kaufe ich Knockouts für 20000€ …

 

Klingt, als könnte das Hobby sehr teuer werden.

Diesen Beitrag teilen


Link zum Beitrag
ImperatoM
vor 1 Stunde von Blackstar86:

Ich weiß also nicht, ob es an Scalable liegt oder an Gettex. Gibt es Broker bzw. Börsen, die auch hohe Orderstückzahlen in Sekunden abarbeiten? Mir ist egal, wenn die Teilorder einen Cent mehr oder weniger kostet. Hauptsache schnell weg damit.

 

Hallo BlackStar,

 

ich kenne gettex als (Pseudo-)Börse, über die man zwar je nach Broker kostenlos handeln kann, aber genau wie Du beschreibst häufig nur kleine Mengen handeln kann. Mit Limit-Ordern größerer Mengen habe ich auch schon meine Probleme gehabt. Es hängt am Ende natürlich auch am konkreten Wertpapier, aber ich wäre vorsichtig optimistisch, dass Du auch auf Scalable via Xetra Deine Stücke loswerden kannst. An Scalable liegt das meines Erachtens eher nicht.

 

Ohne Gewähr natürlich.

Diesen Beitrag teilen


Link zum Beitrag
B.Axelrod
· bearbeitet von B.Axelrod
vor 3 Stunden von Blackstar86:

Ich weiß also nicht, ob es an Scalable liegt oder an Gettex. Gibt es Broker bzw. Börsen, die auch hohe Orderstückzahlen in Sekunden abarbeiten? Mir ist egal, wenn die Teilorder einen Cent mehr oder weniger kostet. Hauptsache schnell weg damit.

 

Je nachdem, was Du verkaufst- und wann Du verkaufst, gehen nur kleine Volumen.

Das ist bei allen Emittenten so- Du bekommst am Stück nur das gestellte Volumen verkauft.

Möchtest Du dicke Portitionen loswerden- dann tritt das auf, was Du bemerkt hast.

Im schlimmsten Fall zieht der Emittent den Spread auseinander oder stellt mal gar keine Kurse.

Bei BNP kannst Du das gestellte Volumen zwei oder dreimal hintereinander handeln- dann macht der Emittent erstmal einige Minuten (eher 15-20)

gar nichts mehr.

Wenn Du denkst- das betrifft dann nur den Schein, den Du gerade handeln möchtest- nope- das betrifft dann alle Scheine des betreffenden Underlyings.

Nur falls Du denkst, Du kannst das umgehen mit verschiedenen Strikes.:-*

 

Für große Stückzahlen sind mir Citi und HSBC als Emittent in guter Erinnerung- handele aber schon einige Jahre keine Emittentenprodukte mehr.

@ImperatoM OS-Handel über Xetra- sein wann denn das?

 

Ich meine- Du handelst letztlich zu 99,99% immer mit dem Emittenten- im Direkthandel oder via EUWAX oder bei einigen Emittenten auch über Gettex.

Die angebotenen Volumen können sich durchaus unterscheiden- einmal nach Handelsplatz und nach Emittent.

Wenn Du solche Erfahrungen mit Goldman hast, versuche mal einen anderen Emittent.

Jeder hat so seine "besonderen Eigenschaften".

Aber wie gesagt- einfach höhere Volumen handeln wollen, die oberhalb der gestellten Stückzahlen sind- gibt Probleme.

Dann bleibst Du auf den Sachen sitzen.

Es steht Dir aber frei, beim Emittenten anzurufen, wenn Du größere Volumen hast.

Vielleicht geht da was.

Diesen Beitrag teilen


Link zum Beitrag
LaRoth
vor 14 Minuten von B.Axelrod:

HSBC

Aber auch hier Vorsicht, sie bieten zwar auch vor und nach Börsenschluss Kurse an, aber da geht der Spread auch gerne auseinander oder es gibt gar keine Kurse mehr.

Diesen Beitrag teilen


Link zum Beitrag
Blackstar86

Wenn ich das richtig herauslese liegt es also garnicht am Broker, sondern an Emittenten und vielleicht der Börse (Börsenvolumen). Jetzt hat Scalable nur gettex und XETRA. Die GS Nasdaq Turbo Optionen mit denen ich bisher viel "Glück" hatte sind leider nicht auf XETRA verfügbar, sodass ich das garnicht ausprobieren kann. Bisher war die überwiegende Zahl der Optionen tatsächlich von GS. Scalable hat darüber hinaus nur noch Hypovereinsbank und HSBC. Ich sollte also mal diese beiden ausprobieren.

 

Ich dachte, dass andere Händler dieses Problem vielleicht überhaupt nicht kennen. Sie verkaufen vielleicht regelmäßig 30000 Stück von irgendwas innerhalb von 5 Sekunden und denken nicht mal drüber nach. Die dahinterliegende Architektur könnte ja die Order in Millisekunden in kleinere Teile zerlegen und sie anbieten. So einen Teilverkauf hat Scalable bei mir mehrmals bei Aktien (an der Gettex gehandelt) gemacht. Nur dauerte so ein Vorgang auch ohne Preisvorgabe leider mehrere Minuten. Bei einer Option die exakt jetzt weg muss hatte ich bisher nicht die Nerven 3 Minuten zu warten.

 

Zitat

Klingt, als könnte das Hobby sehr teuer werden.

20k sind viel Geld, doch wenn man sich vom Knockout Bereich fernhält, falsch liegt und schnell aussteigt sind es "nur" 3000€ Verlust in 15 Sekunden. Liegt man richtig macht man 5-10k in 1-2 Minuten. So gesehen muss man nur seine Gier zügeln können, Fehler früh erkennen und öfter richtig liegen als falsch. Also ja, ich stimme dir voll und ganz zu. Deswegen besteht das Spielgeld nur aus der Hälfte früherer Gewinne und der Rest wandert in einen ETF.

Diesen Beitrag teilen


Link zum Beitrag
Mick79

Wenn du so viel Geld verspielst dann könntest du dir auch einen vernünftigen Broker leisten. :)

 

Diesen Beitrag teilen


Link zum Beitrag
Blackstar86

Das ist tatsächlich das, was ich heute die ersten zwei Stunden gemacht habe. Ich habe mir Brokervergleiche angesehen und ja es gibt Broker mit 3 verschiedenen Zertifikat-Börsen und 7 Emittenten. Nur woher weiß ich denn, dass ich nach all der Zeit und Geldtransfers nicht wieder vor dem gleichen Problem stehe. Also habe ich mich hier angemeldet um zumindest zu verstehen wer den da beim Order auf dem Schlauch steht.

Diesen Beitrag teilen


Link zum Beitrag
Mick79

Die Emittenten stellen normalerweise immer ein ausreichendes Volumen bereit. Je nach Produkt so zwischen 20 und 100k EUR oder 50k Stück. Wenn du da handeln kannst geht das auch sofort durch.

Diesen Beitrag teilen


Link zum Beitrag
Blackstar86

Jetzt musst du das nur noch GS oder Gettex oder sonst wem beibringen, der mich hier trollt.

 

1+2+3. Zwei Stornierungen von ca 27k Stück , einmal 3 Minuten Wartezeit, einmal 18 Minuten.

 

2124118970_Screenshot2022-09-28193527.png.186893f61fbb690ec1418cf7c8f0cf3a.png1257968417_Screenshot2022-09-28193553.png.667d9cb79d2fe64770343e63213367a6.png1200421449_Screenshot2022-09-28193608.png.73d1376a91d7ce49693ef7c650dac79f.png

4+5. Abverkauf von 2 ca 10k Stücken innerhalb von Sekunden.

1505697862_Screenshot2022-09-28193638.png.9040d4b67240956b06ca4e2e6272ce1b.png1934045847_Screenshot2022-09-28193700.png.87a1af7da8a375060a434f42b3eedd9d.png

 

Wie hoch das Volumen bei dem Produkt genau war, weiß ich jetzt nicht aus dem Kopf.

Der gleiche Blödsinn wie gesagt auch bei Ramschware. Hier nur je ne Minute Wartezeit bis Stornierung bei 40k Stücken bzw. sofortiger Verkauf bei gestückelten Ordern.

1042663910_Screenshot2022-09-28195535.png.c420da65dc6c9451628ad7e17565cb08.png

Diesen Beitrag teilen


Link zum Beitrag
Mick79
vor 11 Minuten von Blackstar86:

Jetzt musst du das nur noch GS oder Gettex oder sonst wem beibringen, der mich hier trollt.

 

1+2+3. Zwei Stornierungen von ca 27k Stück , einmal 3 Minuten Wartezeit, einmal 18 Minuten.

 

Was erwartest du denn?

Die Gangster von Scalable und gettex wollen Geld verdienen.

Wenn sie vom Emittenten einen (für sich) günstigeren Preis bekommen wird deine Order ausgeführt.

Ansonsten wird etwas abgewartet und dann storniert.

Diesen Beitrag teilen


Link zum Beitrag
Blackstar86

Nein, Nein, ich habe storniert, weil ich das Warten Leid war. Und habe dann eine Methode gefunden das Ganze in Sekunden abzuwickeln.

Diesen Beitrag teilen


Link zum Beitrag
stagflation
· bearbeitet von stagflation

Zeigt Dir gettex vor einem Kauf/Verkauf an, wie viele Stück Du handeln kannst?

 

Wenn nicht: Börsenplatz bzw. Produkte wechseln.

 

Schau Dir zum Vergleich das Orderbuch bei Xetra an: da siehst Du ganz genau, wie viele Stück Du zu welchem Preis handeln kannst:

 

Beispiel:

 

image.png.b46770d98359a81cedd17c5eb5e709ff.png

 

Quelle: http://www.xetra.com

 

Nur wenige Börsen erlauben eine so detaillierte Eichsicht ins Orderbuch. Aber bei vielen kann man zumindest die Stückzahl fürs beste Kauf- bzw. Verkauf-Angebot sehen:

 

image.png.95456e513d39548af62f3b583f2ec87f.png

Quelle: http://www.boerse-stuttgart.de

 

Hier könntest Du also Wertpapiere für 500.000 € verkaufen. Kaufen könntest Du nichts, weil kein Angebot bereitsteht.

Diesen Beitrag teilen


Link zum Beitrag
Blackstar86

Nein, Derivatehandel bei Scalable ist da schon ne Zumutung. Ich hatte mal 5 GS Optionen Laufen. Alle hatten den gleichen Namen (GS Optionsschein bezogen auf NASDAQ-100 Index®) im Portfolio, kein Basispreis, keine Laufzeit, nichts. Selbst wenn man das Produkt aufmacht gibt es nicht davon. Erst ein Klick auf den Link zu "Produktinformationen des Herstellers" brachte die Daten. Das war für einen Anfänger schon verstörend.

 

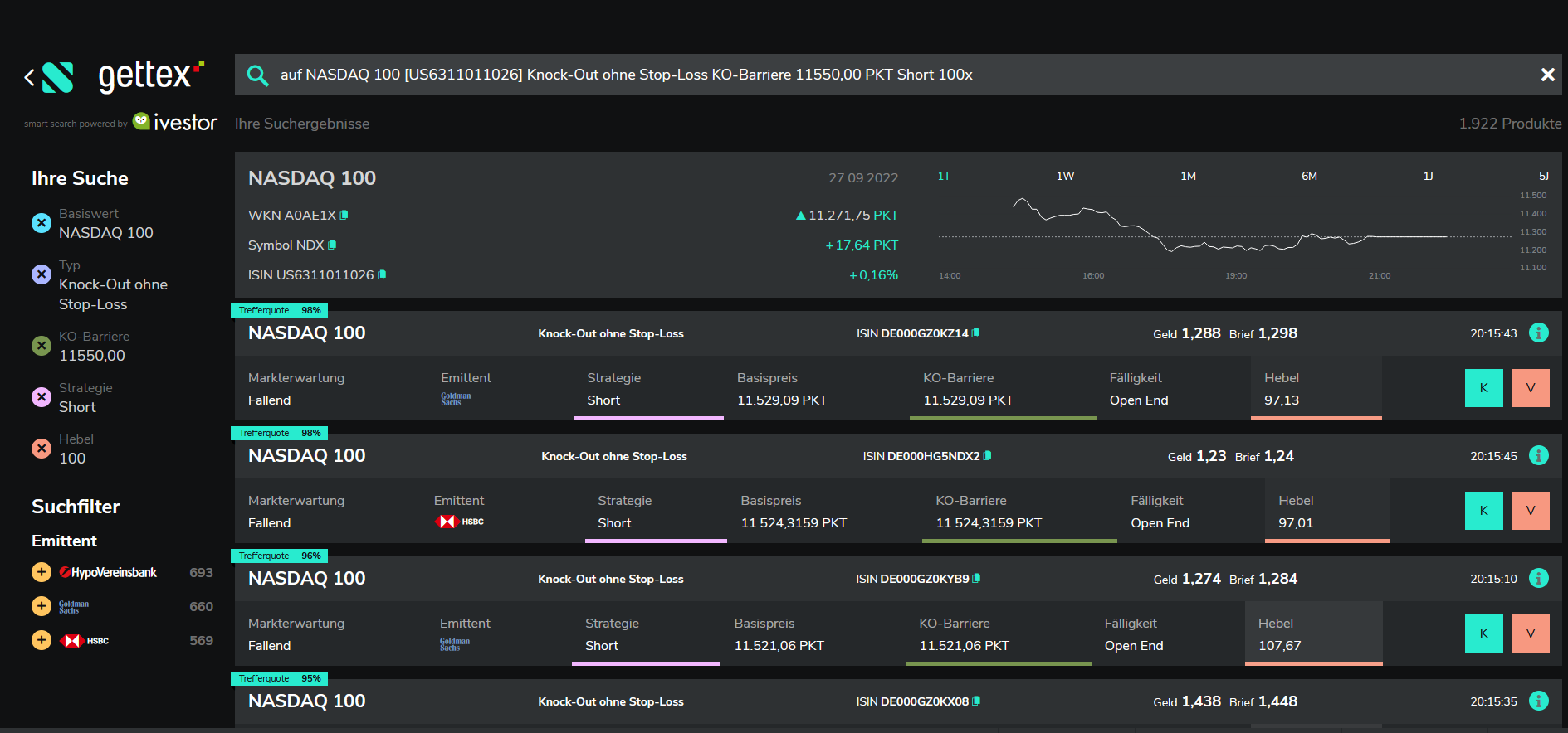
Beim Kaufen wird mir nichts von Stückzahlen angegeben (Ivestor gestütze Suche, Bild 1). Ein Klick auf "i" führt in die datenfreie Ansicht bei Scalable (Bild 2). Der Kaufen Button hier oder "K" in Bild 1 führen beide zu Bild 3. Die angegebene Stückzahl richtet sich nach verfügbarem Geld, nicht irgendwelchen Produktgrenzen. Ach ja die wesentlichen Produktinformationen zu diesem Produkt sind hier: https://www.hsbc-zertifikate.de/home/details#!/isin:DE000HG5NDY0

Sieht dort irgendjemand eine Angabe bzgl. Stückzahlmaximum? Bei GS sind diese zumindest unter dem Preis ersichtlich z.B.: https://www.gs.de/de/produkte/hebelprodukte/long-short-knock-outs/nasdaq-100/DE000GZ0KYA1

 

2018551049_Screenshot2022-09-28201553.thumb.png.f846ba1b2044a627180e68359579d69a.png977627143_Screenshot2022-09-28201631.thumb.png.d75f6e4bfb73e3e36c46a7a3670dfb6b.png709427626_Screenshot2022-09-28201703.png.c5a619fbc0ad2844a3e809c21ddd806a.png

Diesen Beitrag teilen


Link zum Beitrag
B.Axelrod
vor 59 Minuten von Mick79:

Die Emittenten stellen normalerweise immer ein ausreichendes Volumen bereit. Je nach Produkt so zwischen 20 und 100k EUR oder 50k Stück. Wenn du da handeln kannst geht das auch sofort durch.

Das mag sein- aber Werte außerhalb der Handelszeit der Präsenzbörse zu handeln -kurz nach 8 Uhr unserer Zeit für US-Werte/Indizes ist nunmal keine kluge Idee.

Es sei denn, man hat seeehr viel Geld und kümmert sich nicht um den Spread.

Selbst die Vorbörse in USA macht erst um 10h unserer Zeit auf.

 

Nebenei bemerkt - nicht jeder macht sich die Mühe, und passt Volumen an.

Bei SocGen kannst Du auch immer und jederzeit laut Volumen 100.000 Stk. aller möglichen Aktien handeln-

die Realität sieht aber anders aus.

@LaRothDie meisten Emittenten stellen vor 9h unserer Zeit erst gar keine Kurse-

ist das Übliche - Auszeiten gegen 10h, wenn New York die Vorbörse startet oder wenn bei uns die Xetra-Auktionen laufen -einige Minuten

um den Handelsbeginn in USA um 15.30h und so ab 21.45h ziehen die Spreads langsam auseinander bzw. ab dann besteht die Gefahr,

keine Kurse mehr zu bekommen, je näher es auf 22h zu geht.

Diesen Beitrag teilen


Link zum Beitrag
Mick79

Das ist wirklich unbrauchbarer Mist.

Bei einer richtigen Bank gibt man die Stückzahl an und bekommt dafür einen Preis angeboten.

Diesen Beitrag teilen


Link zum Beitrag
B.Axelrod
· bearbeitet von B.Axelrod

Ich habe gerade mal zwei der Scheine aufgerufen- ach Du heilige Sch...e:

https://www.comdirect.de/inf/zertifikate/DE000GZ0KZ14

https://www.comdirect.de/inf/zertifikate/DE000HG5NDY0

 

Lieber @Blackstar86 - alle diese Scheine sind finanzieller Selbstmord,

mit einer KO-Schwelle von ~1% Entfernung.

 

Anmerkung: die Dinger können zwar nur zur Öffnungszeit der Präsenzbörse KO gehen-

aber warum tut man sich sowas an?

Dann stellt Goldman bis 15.30h keine Rückkauf-Kurse und aus die Maus.

Diesen Beitrag teilen


Link zum Beitrag
Blackstar86

Heute is der NDX recht positiv eingestellt, ich habe also nicht vor sie zu benutzen. Vor 1,5 Stunden als ich sie rausgesucht habe war das aber ein guter Zeitpunkt. Kurz 10 Minuten mit dem Kurs runterfahren und Geld machen. Ich habe aber an meinen Beiträgen hier geschrieben.

Diesen Beitrag teilen


Link zum Beitrag
Mick79
vor 16 Minuten von B.Axelrod:

Ich habe gerade mal zwei der Scheine aufgerufen- ach Du heilige Sch...e:

https://www.comdirect.de/inf/zertifikate/DE000GZ0KZ14

https://www.comdirect.de/inf/zertifikate/DE000HG5NDY0

 

Lieber @Blackstar86 - alle diese Scheine sind finanzieller Selbstmord,

mit einer KO-Schwelle von ~1% Entfernung.

 

Da kann ich nur voll zustimmen. Selbstmord.

Der NASDAQ macht 1,5% und so ein Schein verliert 60%.

 

Da geht man besser ins Casino und setzt einen Tausender auf Rot.

Diesen Beitrag teilen


Link zum Beitrag
Blackstar86

Jungs, ihr versteht das nicht. Ich fahr doch nur kurz mit.

 

1501030254_Screenshot2022-09-28210917.png.49b314208042b7450b873b85f18c9eb2.png885512359_Screenshot2022-09-28210855.png.a847f0b64734546d0441ab999e703639.png

 

Wenn der Kurs in die falsche Richtung geht bin ich raus.

 

Die Opton von vorhin war für einen Buckel gedacht, wenn es wieder kurz runter geht. Wir sind längst über dieses Niveau hinaus.

 

Ich war mal viel näher am Knockout positioniert, da waren die 10000 Stück mit Verlust verkauft und der Rest hängt immernoch im Portfolio:

 

574362736_Screenshot2022-09-28211226.png.8ecea0041b3993e411663b54d9e43741.png

 

Das ist mit der Grund für dieses ganze Thema. Ich hätte lieber alle 12k Stück gleich verkauft, aber nein.

 

 

Diesen Beitrag teilen


Link zum Beitrag
B.Axelrod

Sowas wie der GZ0KZ1 werden für Leute wie Dich aufgelegt, die "nur kurz mitfahren"- der Schein wurde vorgestern emitiert.

 

Und wenn Du mitfährst, läßt der Schaffner Dich trotz klingeln nicht an der gewünschten Haltestelle aussteigen

Entdecke den Fehler.

Diesen Beitrag teilen


Link zum Beitrag
Blackstar86

Ich glaub sogar, dass der NDX nach der heutigen Rally mal wieder runter gehen wird. Geht ja seit Stunden durchgehend hoch. Aber ich bin zu feige kurz vor knapp sowas zu machen. Wir sind ja schon am Knockout. Ich halte lieber etwas Abstand und bin dabei um einzugreifen. Einmal bin ich auch über Nacht mitgefahren und durfte am Morgen auch mit Gewinn aussteigen. Alles nicht so dramatisch. Ich nehme aber lieber kontrolliert ein Paar Tausender am Tag mit, als im Schlaf 20k an den Knockout zu verlieren.

Diesen Beitrag teilen


Link zum Beitrag
Blackstar86

Update: Ich war leider nicht stark genug 30k kurz vorm Handelsschluss zu setzten

 

1637284254_Screenshot2022-09-28220503.png.5cb5559795cde5a292c317655ceb66ed.png

 

278991312_Screenshot2022-09-28220707.png.a66ed5925418a4733542abf631404c41.png

 

Dennoch sieht man, dass HSBC mich mehr als 10k Stück schnell handeln ließ. Vielleicht ist Goldman Sachs ja doch der Übertäter.

Diesen Beitrag teilen


Link zum Beitrag
Cauchykriterium
vor 47 Minuten von Blackstar86:

Update: Ich war leider nicht stark genug 30k kurz vorm Handelsschluss zu setzten

Die Ex-Post-Analyse ähnelt dem Froschmuster. Ich hoffe, es geht besser aus!

Diesen Beitrag teilen


Link zum Beitrag

Erstelle ein Benutzerkonto oder melde dich an, um zu kommentieren

Du musst ein Benutzerkonto haben, um einen Kommentar verfassen zu können

Benutzerkonto erstellen

Neues Benutzerkonto für unsere Community erstellen. Es ist einfach!

Neues Benutzerkonto erstellen

Anmelden

Du hast bereits ein Benutzerkonto? Melde dich hier an.

Jetzt anmelden

×
×
  • Neu erstellen...